Для механизации производства сдобных и простых сухарей применяются специальные машины для формования и резки сухарных плит.
Рис. 3.40. Машина для жгутового формования тестовых заготовок сухарных плит
Для механизации прочих производственных операций используется оборудование, применяемое для производства хлебных изделий, а именно: для окончательной расстойки сухарных плит и черствения их после выпечки — конвейерные шкафы; для выпечки сухарных плит и сушки сухарей — конвейерные люлечно-подиковые или туннельные печи с ленточным подом.
Машина для формования. Машина для жгутового формования тестовых заготовок сухарных плит (рис. 3.40) состоит из станины 7, приемной воронки 2, двух рифленых валков 5 для нагнетания теста, матрицы 6 с отверстиями, по профилю соответствующими форме вырабатываемых сухарей, и ленточного транспортера 3, на который устанавливаются листы.
Движение от электродвигателя через вариатор скорости и цепную передачу передается на вал рифленого валка. Второму валку движение передается через пару цилиндрических шестерен на противоположной стороне.
В машине могут быть использованы матрицы трех видов: с тремя отверстиями — при производстве сухарных плит для дорожных, киевских, сливочных и ванильных сухарей; с четырьмя отверстиями — для кофейных и пионерских сухарей и с девятью отверстиями — для детских. Ширину отверстий можно регулировать заслонками при помощи винтов 4.
Тесто поступает в приемную воронку, рифлеными валками подается в камеру и выпрессовывается через матрицу на перемещающиеся на ленточном транспортере листы. По мере заполнения листа тестовые заготовки обрезаются вручную металлическим скребком и передаются на расстойку.
Машина для долечного формования тестовых заготовок сухарных плит с последующей раскладкой долек и укладкой их в ряды (рис. 3.41) обеспечивает более тщательную проработку массы по-
Рис. 3.41. Машина для долечного формования тестовых заготовок сухарных плит
луфабриката, что способствует получению равномерной и тонкостенной пористости сухарей с высокими качественными показателями.
Машина состоит из станины 1, приемной воронки 2, двух рифленых валков 3, матрицы 4 со сменными вкладышами, отсекателя 5, фартука 6, барабана 7 для закатки долек и ленточного транспортера 8.
Движение от электродвигателя через клиноременную передачу, редуктор, клиноременный вариатор скорости и цепные передачи передается на промежуточный вал транспортера, затем на отсекатель, а от него — на закатывающий барабан. Привод рифленых валков осуществляется через цилиндрические шестерни.
Матрица снабжена шторками с винтами, позволяющими изменять сечение отверстий и тем самым регулировать массу долек.
Отсекатель 5 представляет собой два диска, установленных на валике, между которыми натянуты друг против друга две стальные струны. Отсекатель делает 86 оборотов в минуту. Масса долек 12…30 г.
Фартук и барабан для закатки долек покрыты винипластом, что устраняет прилипание теста к поверхности в процессе закатки.
Ленточный транспортер 8 имеет приводной и натяжной барабаны. Движение транспортера согласовано с работой отсекателя.
Тесто из приемной воронки 2 рифлеными валками 3 подается в камеру сжатия, выпрессовывается через отверстия в матрице, отрезается быстровращающимися струнами отсекателя и забрасывается ими в щель между барабаном и фартуком, где закатывается в жгутики, которые ложатся ровными рядами на лист, перемещаемый транспортером. Ряды долек на листе подравниваются вручную для придания им формы плиты.
Машины для резки сухарных плит. При производстве сухарных изделий используется несколько типов машин для резки сухарных плит (хлеборезальные машины), различающихся характером движения, видом и числом ножей, способом подачи полуфабрикатов, структурой рабочего цикла. Качество поверхности среза, количество отходов в виде крошки и деформированных ломтей зависят от правильного выбора конструкции резальной машины и состояния ее рабочих органов. По характеру движения режущего органа все конструкции хлеборезальных машин можно классифицировать так: машины с вращательным (планетарным), поступательным и возвратно-поступательным движением ножей. Для каждой из указанных групп характерно использование определенного вида ножей: дисковых и серповидных, пластинчатых, ленточных.
В хлеборезальных машинах с вращательным движением ножей (дисковых и серповидных) резание буханки или сухарной плиты осуществляется последовательно — по одному ломтю. Эти машины получили распространение в поточных линиях малой производительности.
В хлеборезальных машинах с поступательным движением ножей используются один или несколько ленточных ножей.
В хлеборезальных машинах с возвратно-поступательным движением ножей процесс резания осуществляется одновременно системой ножей, что обеспечивает высокую производительность этих машин. Эти резальные машины применяются на многих хлебопекарных предприятиях. Рабочий орган рассматриваемой группы машин выполняется в виде одной или нескольких прямоугольных рам с натянутыми на них пластинчатыми ножами. Поэтому эту группу машин называют машинами рамного типа.
На рис. 3.42 изображена кинематическая схема хлеборезальной машины рамного типа, предназначенной для резки пшеничных сухарных плит на ломти при выпуске сливочных, киевских, пионерских, ванильных, дорожных и детских сухарей. Машина состоит из привода 1 с электродвигателем 6, подающего 5, отводящего 2 и прижимного 4 ленточных конвейеров, ножевых рам 3.
Приводная коробка устанавливается на плите машины и включает в себя литой корпус, коленчатый вал и два плунжера.
Ленточные конвейеры смонтированы на боковинах машины. Они состоят из приводных и натяжных барабанов и отклоняющих роликов. Натяжные барабаны, самоцентрирующиеся с совместно отклоняющимися роликами, центрируют ленты при их движении. Верхний, прижимной, конвейер смонтирован на двух вертикальных винтах, по которым он может перемещаться в вертикальной плоскости. Вертикальное перемещение конвейера осуществляется ручным приводом с помощью маховичка посредством винтовой передачи.
Рис.3.42. Кинематическая схема хлеборезательной машины рамного типа.
Ножевая рама представляет собой сварную прямоугольную конструкцию, состоящую из верхней и нижней планок и двух стоек. В планках с определенным шагом выполнены пазы, в которых установлены ножи. Натяжение ножей осуществляется посредством подвесок, продетых в отверстиях верхней планки и взаимодействующих с подпружиненными гайками.
Ножевые рамы закреплены в кассеты, которые представляют собой прямоугольную конструкцию, состоящую из нижней и верхней траверс, соединенных между собой двумя стяжками. В нижней части кассета крепится к плунжеру приводной коробки, а в верхней части закреплена на двух направляющих, по которым и движется в процессе работы.
В машине устанавливают две кассеты и соответственно две ножевые рамы. В каждой раме пластинчатые ножи размещены таким образом, что ножи одной рамы находятся между ножами другой.
Ножевые рамы и ленточные конвейеры машины приводятся в движение от электродвигателя через клиноременную передачу и приводную коробку, червячный редуктор, цепные и зубчатые передачи.
Для фиксирования сухарных плит в зоне резания установлены верхняя и нижняя гребенки. Верхняя гребенка жестко прикреплена к верхнему, прижимному, конвейеру и вместе с ним может изменять положение по высоте.
При работе машины сухарные плиты укладываются на подающий конвейер и поступают к ножам, совершающим возвратнопоступательное движение в вертикальной плоскости. Нарезанные ломти удаляются из зоны резания отводящим конвейером. Необходимое усилие подачи сухарных плит к ножам обеспечивается верхним, прижимным, конвейером, который прижимает их к ветви подающего конвейера.
При эксплуатации машин рамного типа необходимо тщательно следить за натяжением пластинчатых ножей. Ослабление натяжения приводит к получению волнистого или косого среза, увеличению потерь на трение в направляющих. Чрезмерное натяжение вызывает значительные деформации поперечин рам и приводит в отдельных случаях к разрыву ножей.
Высокое качество среза получается при использовании ножей толщиной 0,4…0,5 мм. Однако при этом снижается их устойчивость, что является причиной появления волнистого среза. Увеличение натяжения в данном случае неприемлемо, так как статическая нагрузка на поперечинах рам достигает значительных величин. Хорошие результаты при установке тонких ножей дает их эксцентричное натяжение, обеспечивающее повышенную устойчивость режущей кромки.
По мере затупления ножей возрастают усилия резания, ухудшается качество среза и увеличивается количество крошки и деформированных ломтей. Стойкость ножей зависит от физико-химических свойств материала, качества подготовки лезвий и их геометрии, условий и режимов резания. Для изготовления ножей рекомендуются стали марок У8-У10, 65Г, 85ХФ.
Производительность Пх хлеборезальной машины рамного типа может быть определена по формуле:
где к — коэффициент, учитывающий проскальзывание сухарных плит или буханок в подающем механизме (к = 0,9…0,95); v — скорость подающего транспортера; m — масса одной сухарной плиты или буханки; L — ширина плиты или буханки.
Оборудование для сушки сухарных плит. Для сушки сдобных сухарей используются конвейерные тупиковые или туннельные печи с ленточным подом, обычно применяемые в хлебопекарной промышленности для выпечки хлебных изделий. Эти печи включаются в поточные линии производства сухарных изделий, оборудованные устройствами для механизированной загрузки листов с уложенными на них ломтиками в печь и вентиляцией пекарной камеры для удаления влаги.
Для сушки хлебных сухарей в хлебопекарном производстве нашли применение специальные сушильные агрегаты (сушилки) туннельного или тупикового типа.
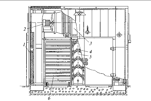
На рис. 3.43 приведена двухкамерная сушилка тупикового типа, которая применяется для сушки сухарей из ржаного и пшеничного хлеба, батонов и других хлебных изделий.
Сушилка состоит из металлического ограждения 1 панельного типа с изоляцией, двух осевых электровентиляторов 2 с калориферами 3 и десяти подвижных заслонок 4 для равномерного распределения горячего воздуха по высоте сушильных камер. После наладки теплового режима заслонки закрепляются наглухо.
Рис. 3.43. Двухкамерная сушилка тупикового типа
Сушилка имеет две камеры с установленными в них вагонетками 6 для сушки продукции, обогреваемые двумя воздушно-циркуляционными системами с рециркуляцией. Воздух вентиляторами нагнетается через калориферы, нагревается, поступает в средний канал 5, равномерно распределяется заслонками и проходит между полками установленных вагонеток с продукцией. Отработанный воздух поступает через вытяжные каналы в фундаменте сушилки, а часть его по рециркуляционным каналам, снабженным заслонками, нагнетается вентиляторами через калориферы в камеры сушилки.
В каждой камере вмещается две вагонетки 6 по 25 полок. На полки укладываются решетчатые противни. Всего в сушилке на четырех вагонетках размещается 200 противней размерами 900 х 450 мм.
После установки вагонеток с продукцией двери камер плотно закрываются, включается подача пара и воздуха. По окончании сушки последовательно выключается пар, затем воздух и после этого выкатываются вагонетки с высушенной продукцией.


Останні коментарі