Обрати сторінку
COVID-19 та безпека харчових продуктів

COVID-19 та безпека харчових продуктів

COVID-19 та безпека харчових продуктів: Керівництво для харчових підприємств Підгрунтя  Світ зіткнувся із безпрецедентною загрозою від пандемії COVID-19, спричиненої вірусом SARS-CoV-2 (відомий як вірус COVID-19). Багато країн дотримуються порад Всесвітньої...

Выбор сырья: молоко и молочные

Р. Эрли, Harper Adams University College Как основной продукт, которым начинает питаться новорожденное млекопитающее, молоко является важным источником жиров, протеинов, углеводов, витаминов и мине­ральных веществ, влияющих на развитие тканей и костей организма,...
Управление инновациями

Управление инновациями

Управление инновациями и новые технологии цели обучения Изучив этот модуль, вы сможете: Понять и оценить важность инноваций для развития и выделить глав­ные фазы инновационного процесса. Отличить новаторские организации от рутинных и описать характер­ные...

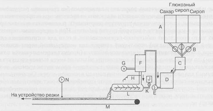
Технохимический контроль производства

Технохимический контроль производства на кондитер­ских фабриках осуществляется центральной (производствен­ной) и цеховыми лабораториями.                  Организация производственных...
Специальные методы анализа. Приложение 1.

Специальные методы анализа. Приложение 1.

Имеется много публикаций по пищевому анализу, причем в некоторых из них дается подробная информация о методах, которые могут быть применены в конди­терском деле. Все производители шоколада и кондитерских изделий должны быть знакомы с такими организациями как The...
Контроль качества

Контроль качества

Хотя общие принципы контроля качества в течение многих лет остаются неиз­менными, в настоящее время вместо понятия «контроль» зачастую используется понятие «обеспечение». В словарях термину «обеспечивать» (to assure) сопоставляется значение «гаран­тировать»,...