Конфетоотливочные машины предназначены для отливки конфетных масс в формы из кукурузного крахмала. Форма представляет собой деревянный лоток, заполненный крахмалом. В крахмале отштамповывают углубления — ячейки, конфигурация которых соответствует форме корпусов конфет. После заливки ячеек конфетной массой формы выстаиваются, пока масса не затвердеет. Затем отвердевшие корпуса отделяются от крахмала на сите, лоток вновь заполняется крахмалом и направляется на штамповку ячеек и отливку.Продолжительность выстойки помадных корпусов в условиях цеха составляет 3—3,5 ч, фруктовожелейных — 4—6 ч и ликерных 5—7 ч.Для формования необходим мелкозернистый крахмал влажностью 5—6% и температурой 14—15°С. Такой крахмал не осыпается при штамповании ячеек, поглощает некоторое количество влаги с поверхности корпусов конфет и легко счищается с их поверхности.
Для отливки корпусов конфет в формы из крахмала применяются следующие виды машин:
- конфетоотливочные машины и полуавтоматы («могуль-машины») с одним отливочным механизмом, на которых получают монолитные корпуса из массы одного сорта;
- полуавтоматы с двумя последовательно установленными отливочными механизмами, на которых получают двухслойные корпуса со слоями из различных конфетных масс.
- Конфетоотливочный полуавтомат с одним отливочным механизмом. Полуавтомат состоит из следующих основных узлов и механизмов: транспортера для подачи лотков, каретки для переворачивания лотков, устройства для наполнения лотков крахмалом, штампа, отливочного механизма, системы сит для отделения и очистки крахмала и щеточного устройства для очистки корпусов конфет.
На кондитерских фабриках применяются полуавтоматы с одним отливочным механизмом марки «Цухо» и ЦФ-1 (ГДР), «Гелиос-261» (ФРГ), а также полуавтомат «Сави-Сив» (Франция).
Принципиальная схема полуавтомата «Цухо» дана на рис. 5.10.
В начале процесса производства пустые деревянные лотки или лотки с затвердевшими корпусами конфет, отлитыми ранее, устанавливают вручную в штабель 1. При~~ наличии установки ускоренной выстойки штабель не нужен. Транспортер для подачи лотков 2 вдвигает лоток своими гонками в каретку 3. После входа лотка каретка поворачивается на угол 360° и останавливается. Во время поворота содержимое лотка (крахмал и корпуса конфет) высыпается на поверхность сита 21, совершающего возвратно-поступательное движение вдоль оси полуавтомата. Освободившийся лоток выдвигается из каретки следующим лотком на транспортер 4, имеющий периодическое движение. Для правильного и полного перехода лотка на транспортер имеется досылатель, рычаг которого 5 упирается с внутренней стороны лотка в его передний борт и несколько продвигает его вперед. Далее лоток входит в механизм для наполнения крахмалом, который состоит из двухцепного элеватора 7 с ковшами 6. Они забирают крахмал снизу, поднимают его и на верхней горизонтальной ветви высыпают в лоток.
При дальнейшем движении лотка поверхность крахмала выравнивается приспособлением 10. После этого лоток проходит мимо неподвижных щеток, которые очищают его продольные
Рис. 5.10. Схема конфетоотливочного полуавтомата «Цухо» с одним отливочным механизмом
борта. Поперечные борта лотка очищаются вращающейся щеткой. Лоток останавливается под штампом 11. При опускании штампа в крахмале отштамповываются ячейки по форме корпусов конфет. Штамп снабжен приспособлением для остукивания, во время которого поверхность ячеек слегка подпрессовывается и крахмал отделяется от пуансонов. Транспортер, совершая периодическое движение, перемещается каждый раз на расстояние, равное шагу между соседними лотками.
Лоток с отштампованными ячейками переходит на цепной транспортер 12, подающий его под дозирующее устройство 15 отливочного механизма, имеющего загрузочную воронку 14. Транспортер 12 движется периодически, перемещаясь на расстояние, равное шагу между рядами ячеек в лотке. После заливки всех рядов лотка транспортер получает ускоренное движение от механизма обгона и продвигается на расстояние, равное шагу между крайними рядами соседних лотков. Лотки снимают с транспортера 12, устанавливают на стеллажи для выстойки, или лотки поступают в установку ускоренной вы- стойки.
На сите 21 происходит отделение корпусов конфет от крахмала. С поверхности сита корпуса сходят на корытообразную щетку 19, закрепленную на общей с ситом 21 раме и совершающую вместе с ним возвратно-поступательное движение вдоль оси полуавтомата. Над этой щеткой совершает поперечное качательное движение щетка 18, очищающая поверхность корпусов от крахмала. Со щетки 19 корпуса сходят на поперечный ленточный транспортер 13, с которого они ссыпаются во внутрицеховую тару и передаются к глазировочной машине.
Для лучшей очистки корпусов установлен вентилятор 9, нагнетающий воздух в продольный короб 17 качающейся щетки 18. Крахмал, отделенный щетками от корпусов конфет, скребковым транспортером 16 отводится к ковшам наполнительного элеватора.
Крахмал с крошками конфетной массы, пройдя через отверстия сита 21, движется по его поддону 22 и поступает на поверхность сита 20. Крошки сходят с сита в сборник в хвостовой части машины, а чистый крахмал собирается на поддоне 23 и сходит с него под ковши наполнительного элеватора.
При заполнении лотков крахмалом, штамповании ячеек и очистке корпусов образуется много крахмальной пыли. Для отсоса пыли установлен вентилятор 8, который направляет запыленный воздух в рукавный матерчатый фильтр.
Привод полуавтомата осуществляется от электродвигателя 24 и коробки передач 25. У отливочного механизма установлена коробка скоростей 26 для изменения хода транспортера в зависимости от количества рядов ячеек в лотке.
Щеточные очистительные устройства конфетоотливочных полуавтоматов очищают поверхность корпусов конфет не полностью, оставляя значительные следы крахмала. Для корпусов, подвергающихся в дальнейшем покрытию шоколадной глазурью, это не имеет большого значения. Корпуса конфет, поступающих в продажу без глазирования, например, молочных, необходимо дополнительно очищать от крахмала. Для этой цели применяют крахмалоочистительные машины или устройства для очистки корпусов обдувкой сжатым воздухом на отводном транспортере.
Конфетоотливочный полуавтомат с несколькими отливочными механизмами. Для выработки отливных конфет, состоящих из нескольких слоев конфетных масс, применяются конфетоотливочные полуавтоматы с двумя и тремя отливочными механизмами. В этих машинах лоток проходит последовательно под всеми отливочными механизмами, каждый из которых дозирует один слой массы.
На рис. V. 11 показана схема конфетоотливочного полуавтомата «Гелиос» с двумя отливочными механизмами и вынесенным устройством для очистки корпусов конфет. Лотки 7 с затвердевшими корпусами конфет, расположенными в крахмале в виде штабеля (или по одному) цепным транспортером подаются в опрокидыватель 5, который поворачивает его на 360°. В процессе поворота содержимое высыпается из лотка и поступает под ковши 10 цепного элеватора, которые заполнены формующей смесью. Проходя над пустым лотком, ковши опрокидываются, и крахмал высыпается в лоток.
При дальнейшем движении лотка поверхность крахмала выравнивается устройством 4, а боковые стенки очищаются щеточными механизмами от крахмала. Затем лоток поступает под плиту 3, которая снабжена формочками, имеющими размеры корпусов конфет. Эти формочки внедряются в крахмал и по выходе из него оставляют ячейку (позиция III). После штампования ячеек лоток поочередно проходит под отливочными головками 2 и 1, отливочные механизмы которых (каждый наполовину) заполняют ячейки в крахмале (позиции II и I). Лотки снимают с транспортера и подают на выстойку.
Высыпавшиеся из лотка 7 в опрокидывателе 5 корпуса конфет и крахмал разделяются на сите 8. По ходу сита 8 корпуса очищаются от прилипших частиц крахмала щетками самого сита и щетками короба 12, расположенного над ситом. Для лучшей очистки в короб 12 вентилятором 6 нагнетается воздух. Очищенные корпуса конфет движутся по ситу 8 и собираются в тару 14, откуда передаются на глазировку и упаковку.
Крахмал и обломки корпусов конфет проходят сито 8 и падают на сито 9. Размер ячеек его таков, что проходом сквозь сито идет крахмал, который подгребается скребковым транспортером 11 к ковшам 10 наполнителя. Сходом по ситу 9 в сборник 13 поступают обломки корпусов конфет и комочки слипшихся частиц крахмала.
Формование многослойных конфет на отливочных полуавтоматах с несколькими отливочными механизмами имеет большие преимущества перед получением их на размазных конвейерах, так как отпадает операция резки конфетных пластов.
Дозирующие устройства отливочных механизмов. В конфетоотливочных полуавтоматах применяются поршневые или плунжерные дозирующие устройства с горизонтальным или вертикальным расположением поршней.
На рис. 5.12, а показана схема дозирующего устройства с горизонтальными поршнями, установленного на полуавтомате с одним отливочным механизмом (см. рис. 5.10). Поршни 8, закрепленные в общей траверсе 10, совершающей возвратно- поступательное движение в горизонтальных направляющих 9, движутся в цилиндрических полостях плиты 3, которая привертывается болтами к плите 4 загрузочной воронки 5. Воронка снабжена обогревающей рубашкой 6.
В плите 3 помещена золотниковая планка 2 прямоугольного сечения, совершающая возвратно-поступательное движение в направлении, перпендикулярном плоскости чертежа. В планке имеется 24 угловых отверстия, соединяющих полости всех цилиндров с каналами выходных насадок 1, как это показано на рисунке. Отверстия расположены в золотниковой планке с шагом, равным шагу установки поршней в траверсе и шагу между осями цилиндров.
Рис. 5.12. Дозирующие устройства отливочных механизмов:
а — с горизонтальным расположением поршней; б — с вертикальным расположением поршней
Между этими отверстиями в планке имеется 24 угловых отверстия, соединяющих полости цилиндров с каналами воронки (на рисунке эти отверстия показаны пунктиром. При передвижении планка золотника займет положение 2а, полость цилиндра соединится с воронкой и разъединится с каналом насадки 1.
Когда золотниковая планка занимает положение 2а, поршень движется вправо и засасывает массу из воронки в цилиндр. При крайнем правом положении поршня планка передвигается и соединяет цилиндр с выходной насадкой 1. Поршень получает движение влево и выдавливает массу через насадку в ячейку крахмальной формы. Регулирование объема дозы конфетной массы достигается изменением хода поршней при помощи кулисного механизма.
Поршни имеют уплотнительные кольца 12. Для предотвращения засахаривания массы на поверхности поршня в отверстия 7 подаются капли воды. На нижнюю поверхность поршня вода подается через отверстие 11, когда при движении поршня оно совместится с отверстием 7.
На рис. 5.12, 6 показана схема дозирующего механизма с вертикально движущимися поршнями. Хвостовики поршней 8 вставлены в паз траверсы 4, которая движется в направляющих 3, закрепленных на пластине 2 корпуса загрузочной воронки 1. Поршни движутся в цилиндрах, выполненных в общей колодке 7. Уплотнение поршня осуществляется сальниковой набивкой 6 и гайкой 5. Колодка цилиндров вставлена в паз корпуса воронки.
В нижней части цилиндра находится золотниковая планка 11, совершающая возвратнопоступательное движение в направлении, перпендикулярном плоскости чертежа. В планке имеются каналы 12, соединяющие полость цилиндра с воронкой; расстояние между каналами равно шагу установки поршней и шагу осей цилиндров. Между каналами в планке просверлены отверстия 9. Когда золотниковая планка займет положение 11а, отверстия 9 соединят полости цилиндра с выходными насадками 10. Канал 12 планки уйдет из-под цилиндра и разобщит цилиндр и воронку. При движении поршней вверх происходит всасывание массы из воронки в цилиндр, при движении поршней вниз происходит выдавливание массы через насадки 10.
Мощность, потребная для привода поршней отливочного механизма (в кВт), определяется по формуле
N =zРʋср/(1000ƞ), (5.5)
где z — число поршней в отливочном механизме; Р — усилие, которое необходимо приложить k одному поршню, Н; ʋcр“~ средняя скорость поршня, м/с; ƞ — КПД передач в отливочном механизме (ƞ = 0,6-4-0,65).
Среднюю скорость поршня определяют следующим образом. За один ход вниз (см. рис. У.П, б) поршень выдавливает дозу конфетной массы объемом (в м3), равным
W = φԥd21s/4. (5.6)
где d1— диаметр поршня, м; s — ход поршня, м; φ — коэффициент подачи, учитывающий неплотности в золотнике и сальнике (φ = 0,94-0,95).
Отсюда
s = 4W/(φԥd21). (5.7)
Объем дозы конфетной массы можно определить через массу одного корпуса конфеты
W = G0/р, (5.8)
где Со — масса одного корпуса, кг; р — плотность конфетной массы, кг/м3.
Если отливочный механизм делает п отливов в минуту, то время, затрачиваемое на двойной ход поршня, составит t = 60/п с и время, затрачиваемое на совершение рабочего хода, составит половину этого времени (в с)
T1= 60/2n = 30/n. (5.9)
Тогда средняя скорость поршня (в м/с)
Ʋср = s/t1
или с учетом (5.7), (5.8) и (5.9) получим Ʋср (в м/с)
Ʋср = 2G0n/(15 φπd21) (5.10)
При расчете усилия, прилагаемого к одному поршню, можно воспользоваться уравнением Пуазейля для определения объемного расхода жидкости V (в м3/с) при ее ламинарном течении по трубам:
V = (Р1 — Р2) πd4/(128µl) (5.11)
где р1 — давление жидкости внутри цилиндра, МПа; р2 — противодавление, или давление среды, в которую выпрессовывается масса (в нашем случае это атмосферное давление, р2=0,1 МПа); d — внутренний диаметр насадка, м; µ — абсолютная вязкость массы, Па.с (µ=20-ЗЗ Па.с); l — длина канала насадка, по которому движется масса, м.
Поделив обе части уравнения на площадь сечения насадка f = πd2/4, получим формулу средней скорости массы внутри канала насадка (в м/с):
Ʋср =v/πd2/4 = (р1~р2)/d2/(32µl) (5.12)
Отсюда
Р1 = 32 Ʋср µl/d2 + р2, (5.1З)
Здесь Ʋср = 4V/( πd2) = 4W(t πd2), поскольку расход массы V может быть подсчитан как отношение объема дозы к времени затрачиваемому на рабочий ход поршня.
Учитывая (5.8) и (5.9), получим V (в м/с):
Ʋср = 4Wn/(30πd2) =(2/15)°Gon/( πd2) (5 . 14)
Определив необходимое давление в цилиндре по формуле (5.1З), найдем усилие (в Н), которое необходимо приложитьк одному поршню
Р = p1f1 (5-15)
где f1= πd21/4 —сечение поршня, м2.
Подставив найденные значения Ʋср из (5.1О) и Р из (5.15) в формулу (5.5), получим мощность, необходимую для привода поршней дозирующего механизма.
Производительность конфетоотливочных машин и полуавтоматов определяют по производительности отливочных механизмов, которая рассчитывается из следующих соображений: при n отливах в минуту и числе поршней в дозирующем механизме z за одну минуту будет отлито N=zn штук конфет,
а в час N = 60 zn штук.
Если масса одной конфеты G0 (в кг), то часовая производительность составит
П = 60 G0zn(в кг/ч). В рецептурах наконфеты указывают не массу одной конфеты, а число их штук k в 1 кг. Тогда масса одной конфеты составит G0= 1 /k, и формула производительности (в кг/ч) примет вид
П = 60 G0znC1C2/k, (5.16)
где С1 — коэффициент, учитывающий возвратные отходы (С1 = 0,87); С2— поправочный коэффициент на вид корпусов; для помадных корпусов С2=1,0 для желейных С2=0,85, для взбивных С2=0,85, для молочных С2 = 0,8
Техническая характеристика конфетоотливочных полуавтоматов
| Показатели | «Гелиос 26Ь | «Сави-Жан-Жан» | «Цухо» | СГА | «Сави-Сив» |
Пр оизводител ьность, кг/ч Число отливочных | До 1200 | 650—1000 | 570—620 650—700 | 650—1000 | |
| 2 | 1 | 1 | 2 | 1 | |
| механизмов | |||||
| Тип дозирующего | Верти | Вертикальный | Горизон | Вертикальный | |
| устройства | кальный | тальный | |||
| Вместимость воронки, | 132 | 70 | 144 | 100 | 100 , |
| ДМ3 | |||||
| Число отливов в ми | 20—45 | 47—72 | 42 | 40—80 | 47-72 |
| нуту | |||||
| Число мерных цилин | 48 | 24 | 24 | 24 | 24 |
| дров и поршней | |||||
| Мощность электро | 11,0 | 3,5 | 5,0 | 5,76 | 10,0 |
| двигателя (без венти | |||||
| ляторов), кВт | |||||
| Число ступеней в ко | — | 6 | 7 | 5 | 6 |
| робке скоростей | |||||
| Габаритные размеры, | |||||
| мм | |||||
| длина1 | 8785 | 6500 | 6500 | 11 500 | 10 124 |
| ширина | 2300 | 2650 | 4000 | 3450 | 1410 |
| высота | 1150 | 1800 | 2000 | 1750 | 1640 |
| Масса машины, кг | — | — | 3787 | 5400 | — |
1 Сито и щетки вынимаются из полуавтоматов через их заднюю торцовую стенку, поэтому при установке полуавтоматов’ следует предусмотреть со стороны загрузки лотков свободное место (3,5—4,0 м).
Установки ускоренной выстойки отливных корпусов конфет. До создания полностью механизированных поточных линий производства отливных конфет ряд операций был связан с большой затратой ручного труда: загрузка и разгрузка конфетоотливочных полуавтоматов лотками, перевозка стеллажей с лотками по цеху к месту выстойки в специальных камерах или отведенных непосредственно в цехе местах. Механизация этих операций затруднялась из-за больших затрат времени на выстойку корпусов конфет.
Исследовательские работы ВНИИКПа показали, что при проведении выстойки в воздухе температурой около 10°С продолжительность выстойки помадных корпусов конфет может быть уменьшена с нескольких часов до 30—38 мин, фруктовожелейных— до 40—60 мин. Столь значительное сокращение выстойки корпусов конфет дало возможность создать специальные установки с непрерывным механизированным перемещением лотков с корпусами конфет.
В Советском Союзе создано два типа установок ускоренной выстойки: шахтного и люлечного типа.
Установка ускоренной выстойки шахтного типа (К-52Д). Установка монтируется в единый агрегат с конфетоотливочным полуавтоматом типа «Цухо» и состоит из вертикальных закрытых шахт 8 и 18, соединенных в верхней части закрытым транспортером 16 с дверцами 17 (рис. 5.13).
Шахта 18 установлена у выходной части конфетоотливочного полуавтомата 23 и соединена с ним подающим транспортером 22. Шахта 8 установлена у входной части конфетоотливочного полуавтомата и также соединена с ним транспортером 11. Внутри шахт движутся вертикальные цепные транспортеры с горизонтальными направляющими полками 19. Восходящая и нисходящая ветви транспортеров имеют по 42 полки. В камере 16, расположенной над конфетоотливочным полуавтоматом, движется горизонтальный транспортер 14, с гонками 13, соединяющий верхние части вертикальных транспортеров шахт 8 и 18.
Лотки с ячейками, заполненными конфетной массой, выходят из конфетоотливочного полуавтомата и транспортером 22 с ведущим валом 28 вводятся в нижнюю часть шахты 18 до упора 26. Каждые пять лотков, вошедшие в шахту, подхватываются полками 19 и периодически поднимаются вверх на высоту, равную расстоянию между полками. Перед подъемом транспортера поднимается штырь 20 отсекателя лотков и задерживает первый лоток следующей партии, состоящей также из пяти лотков. Таким образом, при подъеме вертикального транспортера отсекатель прекращает подачу лотков в шахту. По окончании подъема штырь опускается и открывает лоткам доступ в шахту. Движение штыря осуществляется от кривошипа через систему рычагов и тяг 30.
Периодическое движение вертикальных транспортеров осуществляется механизмами мальтийских крестов, смонтированными в редукторах 4 и 24.
Когда перемещаемые в вертикальном направлении группы по пять лотков приходят в верхнее положение, гонок 13 верхнего цепного транспортера 14 сдвигает лотки с полок вертикального транспортера шахты 18 на направляющие 15 и передвигает по ним лотки 12 к шахте 8.
Вертикальный транспортер шахты 8 принимает с направляющих 15 на свои полки по пять лотков, опускает их периодически вниз и оставляет на разгрузочном транспортере 9, имеющем упоры.
Транспортер 9 выносит по пять лотков с выстоявшимися корпусами конфет из шахты 8 и передает их на промежуточный транспортер 11, который подает эти лотки в загрузочную часть конфетоотливочного полуавтомата 23.
На случай работы конфетоотливочной машины без установки ускоренной выстойки транспортеры 11 и 22 изготовлены поворотными: транспортер 11 может быть повернут вокруг вала 10 и поднят к шахте 8, а транспортер 22 может быть повернут около оси 21 и поднят к шахте 18.
Привод установки ускоренной выстойки и конфетоотливочного полуавтомата осуществляется от одного электродвигателя. Через трансмиссионный карданный вал 31 и конические передачи І и 29 движение передается вертикальным валам 2 и 27, а от них горизонтальными валами 3 и 25 редукторов 4 и 24 с мальтийскими крестами приводятся в движение транспортеры установки.
Мальтийский крест вращается в закрытом кожухе редуктора 4, водило мальтийского креста посажено на вал червячного колеса, получающего вращение от червяков горизонтального вала 3.
С вала 3 цепной передачей движение передается промежуточному валу 5, а от него второй цепной передачей — ведущему валу 6 транспортера 13. При помощи конических передач и вертикального вала 7 вращение сообщается также ведущему валу 10, движущему цепной транспортер 9.
На рис. 5.14 представлены вид Б шахты 8 для опускания лотков и поперечный разрез А — А шахты 18 для подъема лотков.
Шахты имеют деревянную обшивку со слоем тепловой изоляции. Передняя и задняя стенки шахт снабжены дверцами 34, которые открываются при ремонте и очистке шахт. Боковые стенки обеих шахт снабжены воздушными каналами 35 и 39. Каналы 35 служат для подачи охлажденного воздуха, каналы 39 — для отвода из шахты отработанного воздуха. Каждый из этих каналов разделен удобообтекаемыми перегородками на три самостоятельных канала с поворотными заслонками 41 для послойного регулирования потоков воздуха между рядами лотков. Воздух выходит из каналов 35, проходит в пространстве между лотками и удаляется через каналы 39.
В теплые месяцы года воздух в камеру ускоренной выстойки подается через воздухоохладитель, представляющий собой рассольную батарею, состоящую из секции ребристых труб с общей площадью поверхности охлаждения около 400 м2; в зимнее время холодный воздух в камеру выстойки подается непосредственно с улицы с подогревом до 8—10 °С с помощью калорифера или путем смешения наружного воздуха с цеховым.
На чертеже разреза шахты показаны вертикальные транспортеры 42 (из цепей с шагом 76 мм) с полками 19, несущими на себе лотки 12. Привод цепей осуществляется валами 37, на внешних концах которых закреплены шестерни 36, сцепленные с шестернями, посаженными на валы мальтийских крестов.
В верхней части шахты 8, на ее задней стенке, смонтирован вал 5, передающий звездочкой 38 движение ведущему валу 6 (см.рис. 5.13 и 5.14) верхнего передающего транспортера 13. В верхней части шахты 18 смонтирован ведомый натяжной вал 40 транспортера 13, а в нижней части — ведомый вал 28 подающего транспортера 22. От карданного вала 31 при помощи цепной передачи движение передается червячному редуктору 43. На валу червячного колеса редуктора вращается кривошип 44, приводящий в движение отсекатель лотков 20.
Установка ускоренной выстойки и конфетоотливочный полуавтомат приводятся в движение одним электродвигателем, установленным в корпусе 33. От электродвигателя через клиноременную передачу движение передается на ведущий вал коробки передач 32. Фрикционная муфта позволяет включать и выключать установку при работающем электродвигателе.
Коробка передач имеет четыре ступени и обеспечивает работу машины со скоростью от 6 до 8 лотков в минуту с соответствующим временем выстойки от 34 до 45 мин.
С ведомого вала коробки передач движение передается одной цепной передачей на карданный трансмиссионный вал 31 и другой — на главный вал конфетоотливочного полуавтомата.
Барским машиностроительным заводом изготовляется аналогичная установка УВК-65П с удлиненным передающим транспортером, которая устанавливается к конфетоотливочному полуавтомату СГА (ГДР) с двумя отливочными механизмами, а также установка УВК-65П.
Для выстойки молочных конфет типа «Старт» создана аналогичная установка ШВК с двухступенчатым тепловым режимом. В первой шахте циркулирует воздух температурой около 22 °С, а во вторую — подается воздух температурой 8—10 °С.
Расход воздуха составляет около 25000 м3/ч, а холода — около 75 кВт.
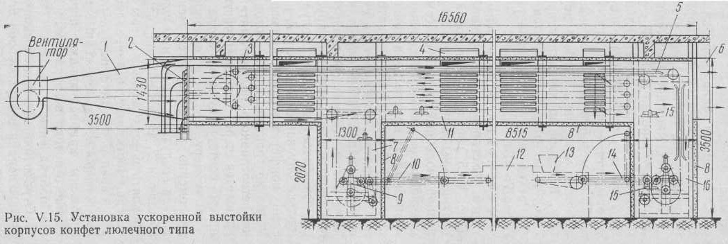
Установка ускоренной выстойки люлечного типа. Установка ускоренной выстойки люлечного типа (рис. 5.15 ) представляет собой закрытую камеру 11 с двумя вертикальными шахтами, в которых непрерывно движется двухцепной люлечный конвейер. Камера выстойки 11 располагается над конфетоотливочным полуавтоматом 12 с отливочным механизмом 13. В камере цепи конвейера движутся по горизонтальным направляющим 5. В шахте 16 свободная люлька 15, поднимаясь вверх, принимает на себя лоток, идущий из-под отливочного механизма конфетоотливочного полуавтомата на промежуточном цепном транспортере 14. Затем лотки проходят последовательно несколько ярусов камеры 11, расположенной над конфетоотливочным полуавтоматом. Выйдя из камеры, люлька опускается в шахту 7, и лоток с выстоявшимися корпусами конфет остается на вспомогательном транспортере 9. Затем по транспортеру 10 лоток передается в загрузочную часть конфетоотливного полуавтомата. Освободившаяся люлька возвращается через верхнюю часть камеры 11 в шахту 16 для приема соответствующего лотка.
В камеру подается охлажденный воздух, поток которого равномерно распределяется между ярусами лотков. От охладителя воздух поступает в камеру через диффузор 1 и решетку с жалюзи 2. Регулирование заслонок жалюзи позволяет направлять воздух вдоль камеры послойно между ярусами конвейера. Часть воздуха направляется в верхний распределительный канал 3. Из него воздух поступает в боковые вертикальные камеры 4, расположенные в шахматном порядке. Камеры снабжены направляющими перегородками для создания послойного потока воздуха между ярусами конвейера в поперечном направлении.
Отработанный воздух выходит из охлаждающей камеры через выхлопной воздухопровод 6. Совмещение продольных и поперечных потоков воздуха позволяет достигнуть равномерного охлаждения корпусов конфет во всех частях лотка. Стенки камеры и шахт имеют тепловую изоляцию 8.
Однако эта установка не лишена недостатков: слишком большая длина цепей при длительной работе вызывает их значительное растяжение. Установки, построенные по этой схеме, имеют большие габариты. Установка изготовлена с индивидуальным приводом, имеющим вариатор скоростей. Скольжение ремня вариатора часто вызывает нарушение синхронности работы конвейера установки и конфетоотливочного полуавтомата, что потребовало применения специальных синхронизирующих устройств.
Установка шахтного типа, имея единый привод с конвейером отливочного полуавтомата, работает с ним синхронно; ее конвейеры имеют цепи небольшой длины с относительно малой вытяжкой, надежную конструкцию несущего устройства; габариты установки шахтного типа меньше, чем установки с люлечным конвейером.
Благодаря сокращению времени выстойки кристаллы в помадных корпусах более мелкие, корпуса получаются лучшими по качеству, чем корпуса, полученные при выстойке в помещении цеха.
Основные технические данные установок ускоренной выстойки отливных корпусов конфет
| Показатели | УВК-65П | К-52Д | ШВК | Установка с люлечным конвейером |
| Производительность, число лотков в минуту | 6—8 | 6—8 | 6 | 7 |
| Продолжительность выстойки, мин | 34—45 | 35—60 | 60 | 37 |
| Площадь пола, занимаемая каж- дой шахтой, м2 | 3,08 | 2,4 | 2,65 | 2,0 |
Применение установок ускоренной выстойки позволило фабрикам резко сократить площади, необходимые для выстойки корпусов конфет, улучшить санитарно-гигиенические условия производства, значительно сократить число лотков и уменьшить количество крахмала, находящихся в обороте, и повысить производительность труда.

Останні коментарі